Didn't find what you were looking for?


We have advanced search options to make it easier to locate posts, questions and answers on this community.
More information can be found at Advanced Search Options
If you are looking for something specific, please check if someone else has already asked or answered the same question.

Parker County/Weatherford/Granbury TX Outage

TC_NorthTexas
TC_NorthTexas Posts: 10 Participant

For the past 5 days, the node servicing Weatherford and Granbury has been intermittent to the point of being unusable.

2 complaints:

  1. Well into the 3rd day, I submitted a ticket to Spectrum support. Chat support CSR was awesome. She sent a field tech which was at my location within an hour. Also great! What blows my mind is that there appears to not be any monitoring or action against monitoring to catch something as big as this. It took a support call to get action, on the 3rd day.
  2. There has yet to be any outage notification of any kind. I must go through the call tree or chat tree (15 minutes easily) in order to get some sort of status update. I am in communication with others specifically on the topic of Spectrum Internet outages. Its not just me. Please, send an outage notification, status updates and all clear when the problem gets resolved.

High split was completed in our area at the beginning of 2025. Overall performance has been pretty good. Lets get this train back on the tracks, please.

Logs from the past 24 hours (115 events):

image.png

Comments

  • Lyn_T
    Lyn_T Posts: 709 ✅ Verified Employee Moderator

    Good evening @TC_NorthTexas,

    I am very sorry to learn about the concerns you are noticing with our Internet services. I am not seeing any active concerns in the area for today. I am seeing a signal concern being reported by the modem. Has anything recently changed with your wiring? Added, moved, or removed anything? Are you able to make sure that all of your connections are tight and nothing has become loose? Do you know if you have a house amplifier installed on the inside of your home? If so, is that still connected and getting power? -Lyn

  • TC_NorthTexas
    TC_NorthTexas Posts: 10 Participant

    Nothing has changed on my end. No amplifier. Coax direct connex from outside hanging line, into wall, into Cable modem.

    But I'm certainly happy to have another tech come.

  • TC_NorthTexas
    TC_NorthTexas Posts: 10 Participant
    edited January 6

    I wasn't able to get outside in time, but there was literally a Spectrum field truck outside at my neighbors 5 minutes ago. So I think that answers part of the question as to if we are still experiencing problems.

  • James_M
    James_M Posts: 5,410 ✅ Verified Employee Moderator

    Thanks for the update. I am seeing that there is a service call scheduled in the near future.

    If the issue is not resolved after the service call, please let us know.

  • TC_NorthTexas
    TC_NorthTexas Posts: 10 Participant

    James_M! Glad to see you are still around.

    Correct, tomorrow @ 1:00pm. I'll post the service call results.

    Neighbor across the street said the field tech summary was 'it is a mess'. I asked her to have me over next time so I can gather and post her results as well.

    Thank you.

  • TC_NorthTexas
    TC_NorthTexas Posts: 10 Participant
  • This content has been removed.
  • TC_NorthTexas
    TC_NorthTexas Posts: 10 Participant

    Today. Anything other then green is bad. My wife is a remote worker. This does not seem to be getting better.

    image.png

    Verified with neighbors.

  • TC_NorthTexas
    TC_NorthTexas Posts: 10 Participant

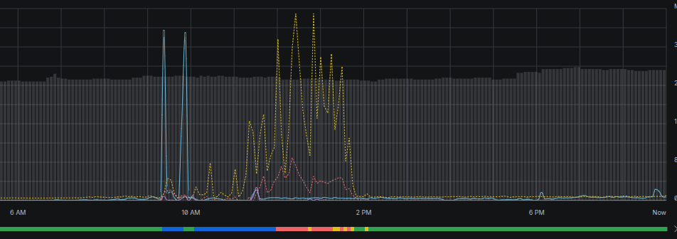
    For the last week. The problematic hours seem to be mostly from morning to late afternoon.

    image.png

    To add to this, blue = LTE Failover which is per GB cost on my end. We have spent $100 just on LTE failover at $5 per GB with 12 more days until next billing cycle.

  • TC_NorthTexas
    TC_NorthTexas Posts: 10 Participant

    One last item:

    We have to define something important here. Anything over 1200ms ping or 200ms jitter is not usable. Anything with 20% or more packet loss is not usable.

    Online calls (Zoom etc) or anything RDP (Citrix, remote desktop, Teamviewer etc) are not functional with high ping/jitter.

    For the purpose of our livelihood and income, above is downtime regardless if we still have a 'working' connection to Spectrum.

    Please help us get this resolved.

  • Jilliana_M
    Jilliana_M Posts: 251 ✅ Verified Employee Moderator

    Hey there @TC_NorthTexas,

    Thank you for sharing those additional details. I can confirm there was a service appointment in our system that was cancelled. We would need eyes on site to investigate this matter a little further, as I can confirm timeouts on the modem. With your permission, would it be okay to schedule that for you now?