Didn't find what you were looking for?
We have advanced search options to make it easier to locate posts, questions and answers on this community.
More information can be found at Advanced Search Options
If you are looking for something specific, please check if someone else has already asked or answered the same question.
consistent latency spikes
Hi there,
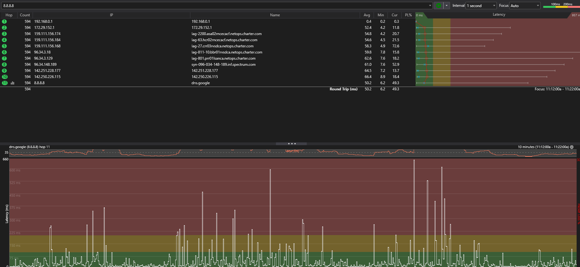
Recently I've been having constant terrible latency spikes to the point where games are unplayable
I've had two technicians come and the problem still persists.
Answers
-
Hello @jackson25;
Welcome to the Community Forums. I can understand the concern about latency issues. I reviewed your data you provided and it does not indicate an issue on the network. I do see the spike on the 5th hop but it does not continue passed that hop. If there was an issue, you would see that continue or be higher on each hop after. The spike you are seeing is related to a security feature called ICMP Filtering that prevents DDOS attacks. Your average ping is high from the start. That indicates that there would be an issue at your home. I reviewed your modem history and I see some history of the modem being offline for long periods during the last few days and the modem is currently showing some packet loss. I see you recently had a service call but the technician was not able to identify an issue at the time they were there. I would recommend we get a technician back out to have it looked into further.
0

